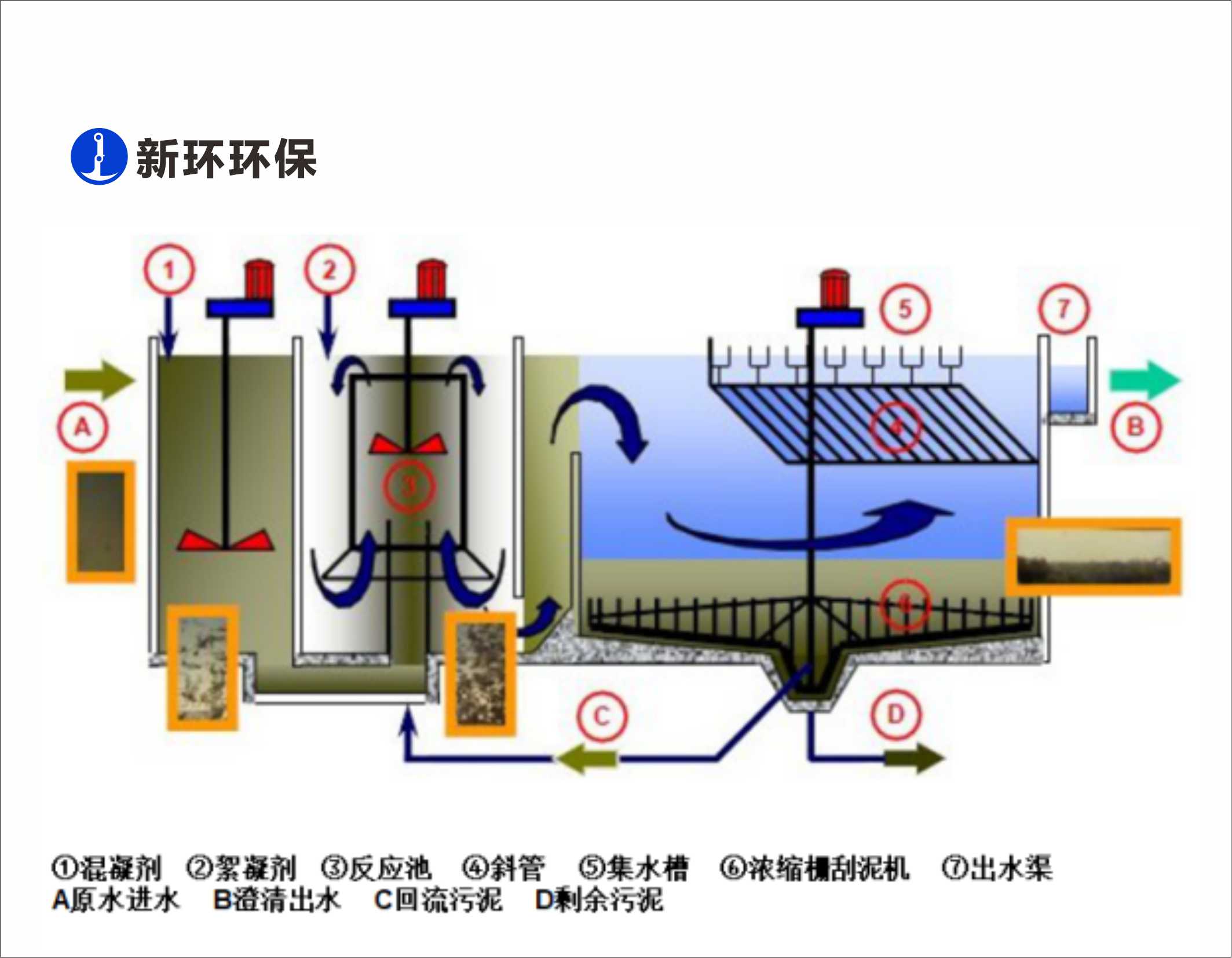
用途:
污水深度处置惩罚、污水提标去除SS和TP
特点:
1、外貌负荷最高14m3/hm2;
2、混凝强度无级调理;
3、斜管自动洗濯;
4、出水SS在线监控。
上一篇文章:高效磁混凝沉淀成套手艺与装备
友情链接: K1体育机电
Copyright ? 2018-2021 粤ICP备2023083594号 SynWin Environmental Group A11 Rights Reserved